

Challenges
As networks grow more complex, the risk of downtime increases. Network, application, and IT operations teams need tools that help them quickly identify, investigate, and resolve the causes of performance issues.
Opportunities
RevealX delivers continuous visibility across all of your devices and workloads. By correlating activity along the complete application delivery chain, you can proactively detect and address application and network performance issues before they result in productivity loss.
RevealX automatically detects and helps prioritize performance issues with an intuitive 3-click issue-to-root cause workflow for 99% faster troubleshooting.

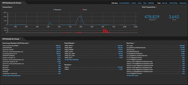
RevealX analyzes all network interactions with out-of-band decryption for enterprise protocols and SSL/TLS 1.3 encrypted traffic at up to 100 Gbps.

RevealX automatically discovers, classifies, and monitors every asset communicating on the wire, including those without agents.

See it in action
Solution
Use visibility into network and application data, cloud-native machine learning (ML), and real-time analytics to ensure availability across your hybrid enterprise.
Gain comprehensive insights for accelerated troubleshooting and smarter response to network and application performance issues.
Product overview